
系统设计:按需定制整体方案,免费上门勘测
安装调试:专业团队上门安装,高效调试风速风量
售后保障:定期维护保养,24小时响应故障处理
实验室通风系统是保障实验环境安全、人员健康及设备稳定运行的核心设施。其设计需综合考虑实验类型、气体性质、能耗效率及法规要求。
本方案针对实验室空气质量与安全需求,设计一套集中排风与局部排风结合、智能控制、节能高效的通风系统,满足以下核心目标:
安全控制:有效排除有害气体、粉尘及蒸汽,确保实验人员健康。
合规性:符合GB50019-2015《工业建筑供暖通风与空气调节设计规范》、ASHRAE110及EN14175标准。
节能高效:采用VAV变风量控制技术,降低能耗30%以上。
兼容性:与实验室供气系统联动,避免气体交叉污染。
1.分级防护:
一级防护:通风柜、万向排气罩等局部排风设备。
二级防护:全室通风系统,维持室内负压(-5Pa至-10Pa)。
2.气流组织:
气流方向为“室外→实验室→排风管道→室外”,禁止循环使用排风。
通风柜操作口面风速控制在0.4-0.5m/s(VAV系统自动调节)。
3.材料选择:
管道:酸性气体环境采用PP材质,有机溶剂环境采用不锈钢304或316L。
风机:离心式风机,耐腐蚀且噪音≤55dB。

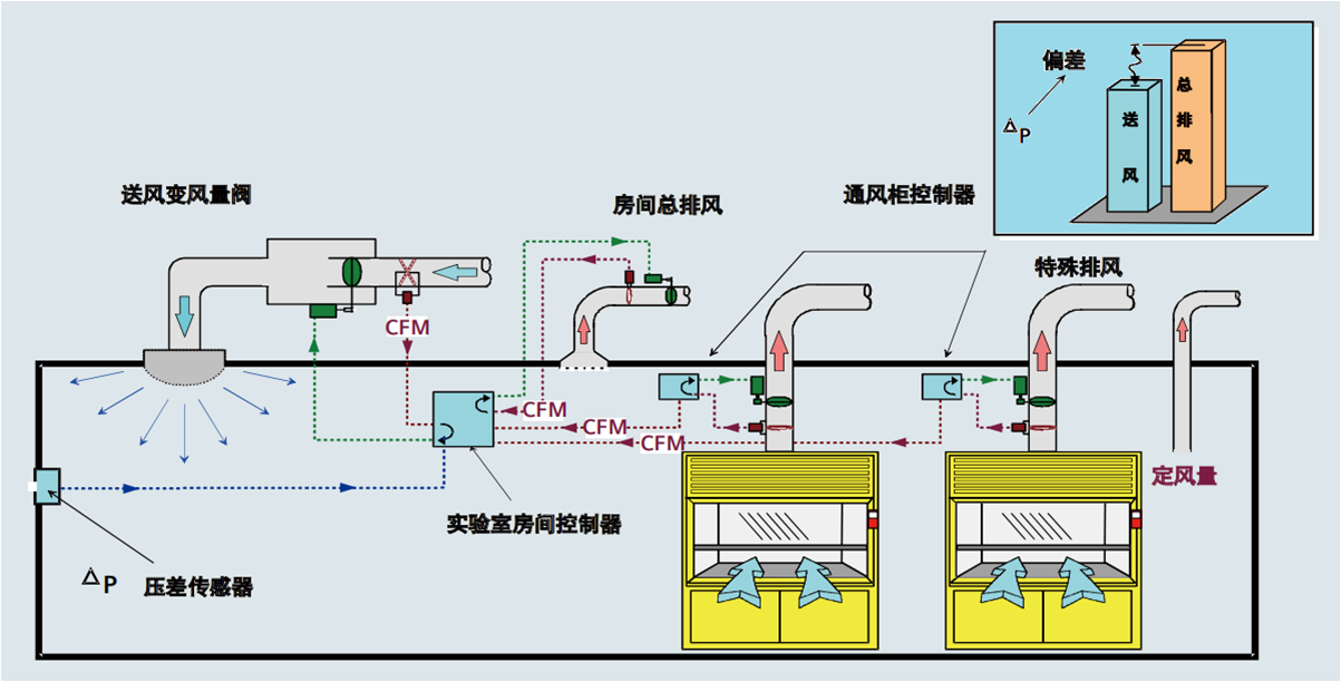
1. 局部排风系统
通风柜:
配置VAV变风量阀,实时调节排风量,保持面风速恒定。
每个通风柜排风量1500-2400m³/h,视窗开启高度与风速联动控制。
安装面风速传感器及声光报警装置,风速低于0.3m/s时触发警报。
万向排气罩:
安装在实验台上方,排风量150-300m³/h,罩口风速≥0.25m/s。
柔性臂可360°旋转,适应不同实验操作需求。
原子吸收罩:
针对光谱仪等设备设计,排风量400-700m³/h,罩体与设备间距≤30cm。
2. 全室通风系统
送风系统:
新风全部来自室外,经初效+中效+高效(HEPA)三级过滤后送入。
送风口布置在实验室两侧,避免直吹实验台。
排风系统:
主排风机设置于屋顶,配置备用风机,故障时自动切换。
排风管道安装消音器,噪音控制≤55dB。
3. 智能控制系统
VAV变风量控制:
通过压差传感器实时监测通风柜面风速,调节变风量阀开度。
人体感应器联动控制,无人操作时降低风速至节能模式。
环境监测:
室内安装温湿度、压力差、有害气体浓度传感器。
数据接入楼宇自控系统(BAS),实现远程监控与报警。
1. 设计阶段
需求确认:根据实验室平面图及设备布局,计算通风量(公式:Q=V×n,V为容积,n为换气次数)。
典型实验室换气次数:化学实验室10-12次/h,生物安全实验室15-20次/h。
管道布局:
主管道沿墙或吊顶明敷,坡度≥1%以便冷凝水排放。
平行敷设时,可燃气体与氧气管道间距≥0.5m,分层敷设时氢气管道位于上层。
2. 材料采购
管道:PP或不锈钢材质,厚度≥1.5mm,配套法兰及密封垫。
风机:选择防爆型(处理易燃气体时),噪音指标需符合GB/T 9068-2008。
控制系统:VAV变风量阀、传感器、BAS接入模块。
3. 安装阶段
管道安装:
主管道热熔焊(PP管)或氩弧焊(不锈钢),焊缝进行气密性检测。
支架间距:管径≤50mm时≤2m,管径>50mm时≤3m。
设备安装:
通风柜就位后调整水平度,与排风管道软连接。
风机基础减震处理,出口安装止回阀。
4. 调试与验收
单机调试:检查风机转向、振动值,测量排风量是否达标。
系统联调:
通风柜面风速稳定性测试(0.4-0.5m/s误差≤10%)。
房间压力差测试(负压-5Pa至-10Pa)。
验收标准:
符合GB50243-2016《通风与空调工程施工质量验收规范》。
ASHRAE110标准下,通风柜泄漏浓度≤0.05ppm。
1.防爆设计:
排风管道穿越防火墙时设置防火阀(70℃熔断关闭)。
处理易燃气体时,风机及电机采用防爆等级ExdⅡBT4。
2.应急处理:
通风柜设置紧急排风按钮,按下后3秒内达到最大排风量。
排风系统故障时,联动关闭供气系统并启动备用风机。
3.维护管理:
每月检查通风柜密封性,每年进行ASHRAE110标准测试。
滤网更换周期:初效3个月,中效6个月,高效(HEPA)12个月。
安全可靠:多重防护机制确保有害气体零泄漏,符合国际最高标准。
节能高效:VAV系统动态调节风量,较定风量系统节能30%-50%。
智能管理:环境数据实时监控,故障自动报警,降低运维成本。
兼容性强:可与实验室供气系统联动,避免气体交叉污染。
附图:实验室通风系统布局示意图

通过以上系统化的建设方案,可以构建一个安全、高效、智能的实验室供气系统,为科研工作提供可靠的气体供应保障。实际建设中应根据实验室的具体需求、气体种类和建筑条件进行个性化调整,并严格遵守相关标准和规范。
联系我们:专业团队提供设计、施工、调试及验收一站式服务,确保系统合规高效运行。